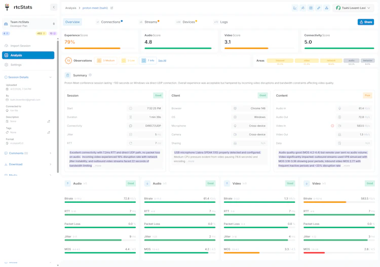
rtcStats is a WebRTC monitoring, observability, and troubleshooting platform. Drop in our open source SDK to capture real-time quality metrics from your users' browsers, use our open source server and own your data. Automatically detect 100+ quality issues, pinpoint root causes (network, browser, or media server), and get actionable troubleshooting guidance. Built by three WebRTC veterans - Tsahi, Olivier, and Philipp. Free tier included. Start monitoring in minutes.
Classified in
Comments, support and feedback
About this launch
rtcStats by Tsahi Levent-Levi Will be launched May 2nd 2028.




